자신의 웹사이트나 블로그를 운영하는 사람들에게 있어 가장 큰 고민은 “어떻게 하면 내 콘텐츠가 검색 결과 상단에 노출될까?”일 것입니다.
이러한 고민을 해결해 줄 수 있는 가장 강력하고 필수적인 도구가 바로 구글 서치 콘솔인데요.
구글에서 무료로 제공하는 이 서비스는 웹사이트의 검색 트래픽 및 성능을 측정하고, 발생할 수 있는 기술적 문제를 해결하며, 구글 검색 결과에서 사이트가 돋보이도록 최적화하는 데 도움을 줍니다.
본 기사에서 초보자들도 쉽게 따라 할 수 있는 구글 서치 콘솔 등록 방법부터 실제 운영에 필요한 핵심 전략까지 완벽하게 살펴 보도록 하겠습니다.

구글 서치 콘솔의 정의와 도입 필요성

[출처: velog]
구글 서치 콘솔은 구글 검색 결과에서 내 사이트의 가시성을 모니터링하고 관리할 수 있도록 돕는 무료 플랫폼입니다.
과거에는 ‘구글 웹마스터 도구’라는 이름으로 불렸으나, 현재는 마케터, 개발자, 사이트 소유자 모두를 위한 종합 분석 도구로 진화했는데요.
구글 애널리틱스가 방문자가 내 사이트에 ‘들어온 후’의 행동을 분석한다면, 서치 콘솔은 방문자가 내 사이트에 ‘들어오기 전’ 구글 검색 환경에서 어떤 일이 벌어지는지를 보여줍니다.
왜 반드시 사용해야 하는가?
사이트를 운영하다 보면 검색 노출이 갑자기 차단되거나, 특정 페이지가 색인 생성되지 않는 등의 문제가 발생할 수 있습니다.
구글 서치 콘솔은 이러한 문제가 발생했을 때 즉각적인 알림을 보내주며, 어떤 키워드로 사람들이 내 사이트를 찾는지, 내 사이트의 모바일 사용성은 어떠한지 등 상세한 데이터를 제공합니다.
즉, 데이터에 기반한 웹사이트 성장을 위해서는 선택이 아닌 필수 도구입니다.
성공적인 시작을 위한 구글 서치 콘솔 등록 방법 단계별 가이드

[출처: Seahawk Media]
처음 접속하면 ‘속성 유형’을 선택해야 합니다.
‘도메인’ 방식은 http, https, www 등 모든 하위 도메인을 한 번에 관리할 수 있어 편리하지만 DNS 설정이 필요합니다.
반면 ‘URL 접두사’ 방식은 특정 URL 형식만 관리하며 HTML 파일 업로드 등 인증 방법이 다양하여 초보자가 접근하기 쉽습니다.
일반적인 블로그 운영자라면 URL 접두사 방식을 선호하는 편입니다.
소유권 인증 절차의 모든 것
가장 대중적인 구글 서치 콘솔 등록 방법은 HTML 태그를 이용하는 것입니다.
구글이 제공하는 메타 태그 코드를 복사하여 웹사이트의 <head> 섹션에 붙여넣기만 하면 되는데요.
티스토리나 워드프레스 사용자라면 플러그인이나 테마 설정을 통해 더욱 간편하게 인증할 수 있습니다.
인증이 완료되면 구글은 비로소 해당 사이트의 데이터를 수집하기 시작합니다.
핵심 성과 지표 분석과 Google Search Console 사용법

[출처: InterAd]
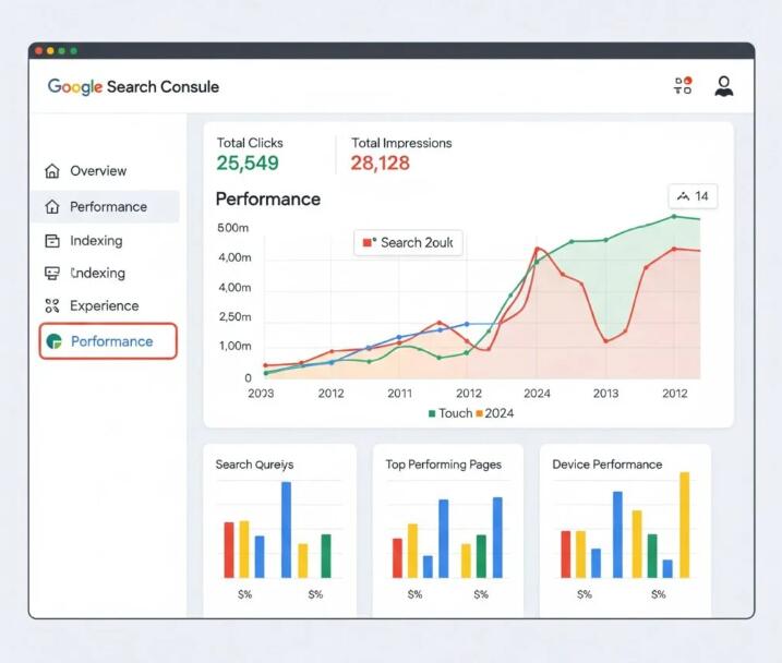
실적 보고서의 핵심 지표는 총 4가지입니다.
- 총 클릭수: 사용자가 구글 검색을 통해 내 사이트로 이동한 횟수
- 총 노출수: 검색 결과에 내 사이트 링크가 노출된 횟수
- 평균 CTR: 클릭수를 노출수로 나눈 값으로, 제목과 메타 설명의 매력도를 나타냄
- 평균 게재순위: 특정 키워드에 대해 내 사이트가 평균적으로 몇 번째에 위치하는지 나타냄
검색어 리포트를 통한 키워드 확장
사용자가 어떤 단어를 검색해서 들어오는지 확인하는 것은 콘텐츠 전략 수립의 핵심입니다.
의도치 않게 노출은 많이 되지만 클릭률이 낮은 키워드가 있다면, 해당 페이지의 제목을 더
자극적이거나 정보성 있게 수정하여 트래픽을 드라마틱하게 높일 수 있습니다.
이것이 바로 데이터 기반의 SEO 최적화입니다.
색인 생성 및 사이트맵 제출 – 구글 로봇에게 길 안내하기

[출처: Search Engine Roundtable]
구글의 크롤러(로봇)는 링크를 타고 이동하며 정보를 수집합니다.
하지만 사이트 구조가 복잡하거나 신규 사이트의 경우 로봇이 길을 잃을 수 있는데요.
이때 sitemap.xml 파일을 제출하면 구글 로봇에게 “내 사이트에는 이런 페이지들이 있으니 모두 훑어봐 줘”라고 지도를 건네주는 것과 같습니다.
이는 구글 서치 콘솔 등록 방법을 완료한 직후 가장 먼저 수행해야 할 작업입니다.
특정 글을 썼는데 며칠이 지나도 검색이 되지 않는다면 ‘URL 검사’ 기능을 사용해 보세요.
해당 URL을 상단 검색창에 입력하면 구글이 현재 이 페이지를 어떻게 인식하는지 보여줍니다.
‘색인 생성 요청’ 버튼을 누르면 구글 로봇을 내 페이지로 강제로 호출하여 더 빠르게 검색 결과에 반영시킬 수 있습니다.
모바일 사용성 및 코어 웹 바이탈 관리

[출처: yiyb-blog]
구글은 이제 PC 버전보다 모바일 버전을 기준으로 사이트를 평가합니다.
구글 서치 콘솔의 ‘모바일 사용성’ 보고서에서는 텍스트 크기가 너무 작거나, 클릭할 수 있는 요소가 너무 가까이 붙어 있는 등의 문제를 짚어주는데요.
이러한 기술적 결함은 순위 하락의 원인이 되므로 주기적인 모니터링이 필요합니다.
코어 웹 바이탈(Core Web Vitals)
사이트 속도와 안정성을 측정하는 지표입니다.
LCP(최대 콘텐츠 페인팅), FID(최초 입력 지연), CLS(누적 레이아웃 이동) 등의 복잡한 용어가 등장하지만, 요점은 “사용자가 체감하는 사이트의 쾌적함”입니다.
서치 콘솔은 어떤 페이지가 느린지 친절하게 알려주며, 이를 개선함으로써 검색 엔진으로부터 높은 점수를 받을 수 있습니다.
구글 서치 콘솔 활용 시 주의사항과 팁
‘서버 오류(5xx)’나 ‘찾을 수 없음(404)’ 같은 경고 메시지가 뜨더라도 당황할 필요가 없습니다.
서치 콘솔은 문제가 발생한 URL을 정확히 집어주므로, 링크를 수정하거나 삭제한 뒤 ‘수정 결과 확인’을 요청하면 됩니다.
또한, 보안 문제 보고서를 통해 내 사이트가 해킹을 당했거나 악성코드에 감염되었는지도 실시간으로 감시할 수 있습니다.
초보자가 자주 하는 실수
구글 서치 콘솔을 처음 사용하는 경우 몇 가지 공통적인 실수가 발생합니다.
가장 흔한 것은 등록만 하고 데이터를 확인하지 않는 경우이며, 이는 도구를 제대로 활용하지 못하는 대표적인 사례입니다.
또한 색인되지 않은 페이지를 방치하거나, 오류 메시지를 무시하는 것도 문제인데요.
검색 데이터는 시간이 지날수록 누적되기 때문에 초기에 꾸준히 관리하는 것이 매우 중요하며, 작은 변화라도 지속적으로 개선하는 습관이 필요합니다.
결론
구글 서치 콘솔은 단순한 통계 도구를 넘어, 웹사이트 운영자가 구글이라는 거대한 생태계에서 생존하고 번영하기 위해 갖춰야 할 가장 핵심적인 무기입니다.
처음에는 생소한 용어와 복잡한 그래프 때문에 어렵게 느껴질 수 있지만, 앞서 설명한 구글 서치 콘솔 등록 방법을 차근차근 따라 하고 주기적으로 실적을 점검한다면 누구나 쉽게 사용할 수 있습니다.
내 사이트의 약점을 보완하고 강점을 극대화하는 과정에서 구글 서치 콘솔은 가장 신뢰할 수 있는 파트너가 되어줄 것입니다.










